聯系人:劉小姐
電 話:18581853739
座 機:028-66579066
網 址:m.tjtggg.com
地 址:四川省成都市高新區創業路1號劍恒發展中心5樓510室
分享全自動無負壓供水設備原理
全自動無負壓供水設備優勢:
全自動無負壓供水設備是四川博海供水設備有限公司研發的一種新型的清潔衛生、高效節能的供水設備,也被業界稱為管網疊壓供水設備。該設備為全封閉式結構,不需要建造任何形式的水池,避免了供水二次污染。
直接將食品衛生等級的不銹鋼穩流調節罐作為進水儲水緩沖裝置直接與自來水管道相連,充分利用自來水管網原有壓力能源,在同樣供水需求的情況下,全自動無負壓供水設備可選擇功率較小的水泵及控制設備。同時在夜間小流量用水情況下利用市政供水水壓直接供水而無需啟動水泵。相比傳統帶水池的供水設備,該設備節約了大量的電能和設備投資,其節能效果可高達50%以上。
運行過程中,穩流調節罐配備的真空消除器可自動消除設備運行過程中對管網所產生的負壓,保證了正常供水的同時設備不會對市政管網其他用戶造成影響。全自動無負壓供水設備是目前最高效節能的供水設備,特別適合城鎮自來供應較為穩定和充足的場合使用。

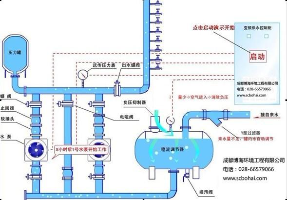
全自動無負壓供水設備原理
該設備投入使用,自來水管網的水進入穩流流罐,罐內空氣從真空消除器排出,待水充滿后,真空消除器自動關閉。當自來水管網壓力能夠滿足用水要求時,系統由旁通止回閥向用水管網直接供水;當自來水管網壓力不能滿足用水要求時,系統壓力信號由遠傳壓力表反饋給變頻控制器,水泵運行,并根據用水量的大小自動調節轉速恒壓供水,若運轉水泵達到工頻轉速時,則啟動另一臺水泵變頻運轉。水泵供水時,若自來水管網的水量大于水泵流量,系統保持正常供水。
用水高峰時,若自來水管網水量小于小泵流量量,穩流罐內的水作為補充水源仍然能正常供水,此時,空氣由真空消除器進入穩流罐,罐內真空遭到破壞,確保了自來水管網不產生負壓,用水高峰過后,系統又恢復到正常供水狀態。當自來水管網停水,造成穩流罐液位不斷下降,液位探測器將信號反饋給變頻控制器,水泵自動停機,以保護水泵機組。夜間小流量供水且自來水管網壓力不能滿足要求時,氣壓罐可以貯存并釋放能量,避免了水泵頻繁啟動。


微信在線咨詢

